Click here to read the news in English.
Ny segmentrapport
Sedan tidigare har det ju varit lätt att följa hur ni ligger till jämfört med same-time-last-year, jämfört med budget eller hur prognosen framåt ser ut. I bland dyker det då upp frågeställningar kring vad det är som gör att vi ligger före eller efter. Vi har därför utvecklat en segmentrapport där ni kan se vilka segment som går bättre eller sämre än tidigare eller förväntat. Det här gör det mycket lättare för er att sätta in åtgärder i tid vid förändringar i marknaden.
Kontakta oss om du vill veta mer om hur du analyserar rapporten!

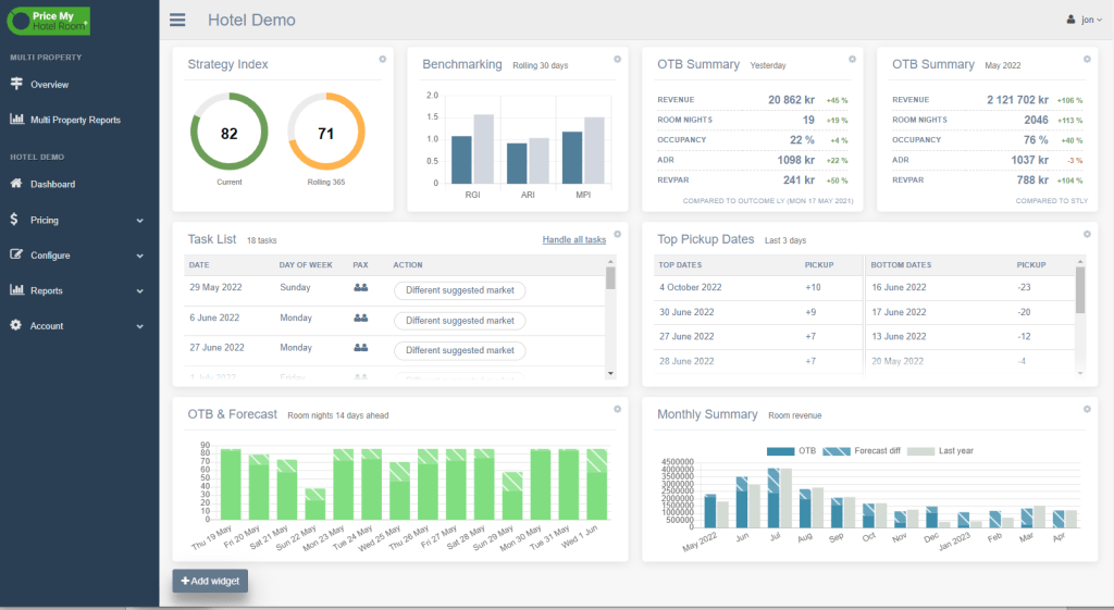
Tips om Dashboard

Har du ställt in din dashboard så att den verkligen visar det du vill se?
Vi har ju flera riktigt bra widgetar som kan ge dig en snabb överblick av din verksamhet. Men vi är ju alla olika och därför kan du anpassa den efter dina behov. Har du önskemål om widgetar du saknar är det bara att höra av sig till oss!
Från oss alla till er alla
God Jul och Gott Nytt år!

Andra bra grejor
Vill du läsa våra tidigare nyheter så finns de på vår blogg – https://pmhr.blog/

Hör gärna av dig till oss med tips om fler förbättringar
Feel free to contact us with tips on further improvements
New segment report
Since before, it has been easy to follow how you are performing compared to the same-time-last-year, compared to the budget or what the forecast looks like. But sometimes, questions arise about what it is that makes us ahead or behind. We have therefore developed a segment report where you can see which segments are doing better or worse than before or expected. This makes it much easier for you to take action in time when the market changes.
Contact us if you want to know more about how to analyse the report!

Tips on Dashboard

Have you set up your dashboard so that it really shows what you want to see?
We have several really good widgets that can give you a quick overview of your business. But we are all different and therefore you can adapt it to your needs. If you have requests for widgets you are missing, just contact us!
From all of us to all of you
Merry Christmas and A Happy New Year!

Other good stuff
If you want to read our previous news, they can be found on our blog – https://pmhr.blog/



